Pipeline View
The Pipeline view is Waypath’s operator cockpit, where intelligence becomes action. Native CRM tables for People, Companies, Deals, and Activities, plus three purpose-built surfaces on top of them: Reporting (operator briefing), Find Leads (ICP studio), and Opportunities (forecast board).
Pipeline is the system of record. Data here drives the Intelligence layer.

In this section
- Reporting: Precision Operator Briefing. KPI strip, reasoning log, recommended actions
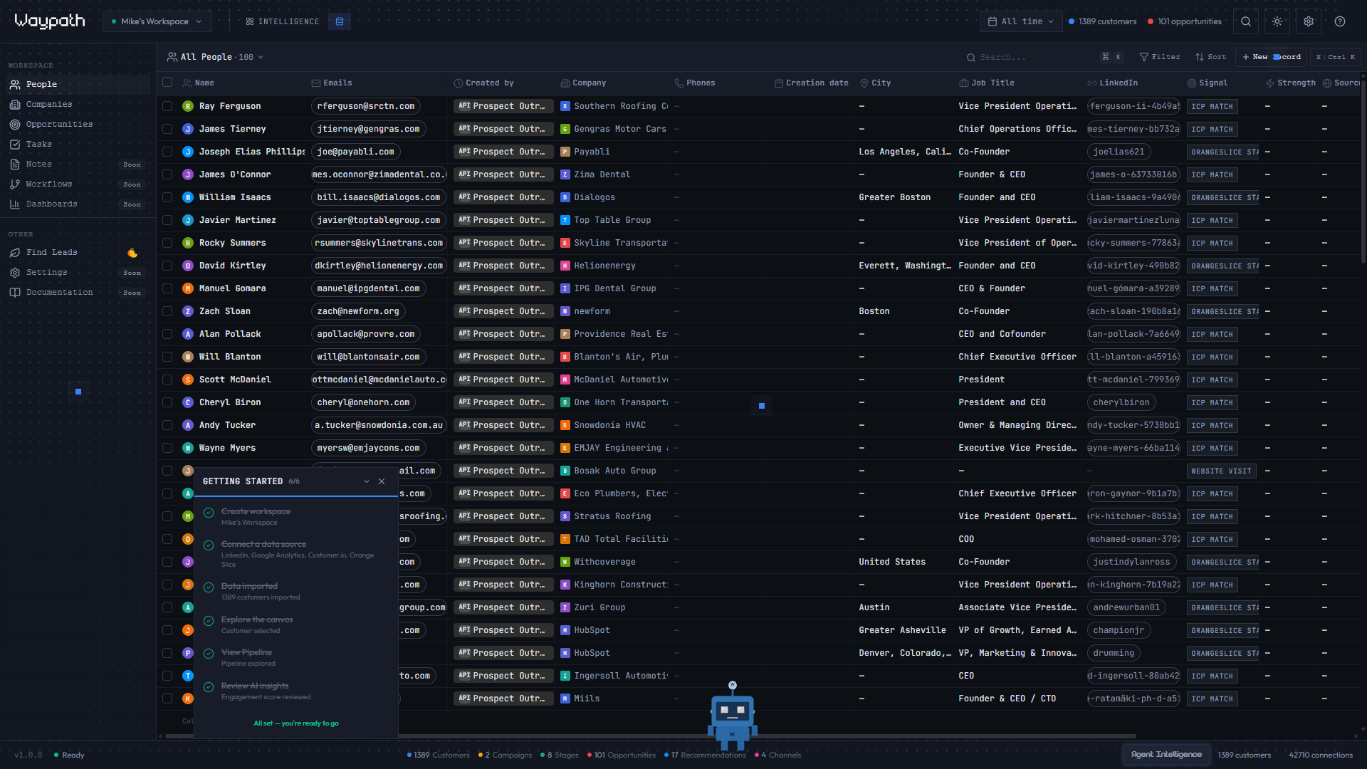
- People: contacts table with multi-column sorting and search
- Companies: organization records linked to people
- Deals & Opportunities: kanban forecast board + table view
- Activities: timeline feed of interactions and tasks
- Find Leads: ICP Studio. Proprietary signal engine powering the lead designer, with signal gating and Prospect-buddy handoff
- Brand & Voice: workspace business profile + voice sliders that shape every buddy’s output